Содержание
В маркетинге часто считают результатом только заявки с форм на сайте, но при этом игнорируют один из самых ценных каналов — звонки. Хотя для многих сфер телефон остаётся главным способом связи с клиентом: например, в медицине, образовании, недвижимости и т. д. Когда такие обращения не учитываются в аналитике или качество их обработки не контролируется должным образом, бизнес лишается сотен тысяч, а иногда и миллионов рублей. В этой статье разберём, почему звонки теряются, какие ошибки менеджеры совершают чаще всего и за счёт чего можно устранить проблемы.
Подпишись на Telegram
Почему кажется, что звонки не приносят прибыли
1. Их просто не учитывают
Даже если телефон остаётся ключевым каналом коммуникации, в статистике он часто оказывается «невидимым».
Почему такое происходит:
- Системы веб-аналитики (Google Analytics, «Яндекс.Метрика» и др.) умеют отслеживать клики и заявки с форм, но не фиксируют сам разговор.
- Если нет интеграции с телефонией, данные о звонках приходится заносить в CRM вручную — и часть информации теряется. При наличии связки звонки фиксируются автоматически, но во многих компаниях такого инструмента попросту нет.
Последствия для бизнеса
- Каналы, которые реально приводят клиентов через телефон, кажутся неэффективными.
- Бюджеты продолжают тратиться на источники, результат которых не виден.
- Руководство принимает решения на основе неполных данных, что мешает масштабировать результат рекламы.
2. Сделки срываются в ходе разговора
Впрочем, даже полученный и зафиксированный звонок ещё не гарантирует успешное продвижение по воронке. Трудности часто возникают на этапе общения с клиентом, в результате чего компания теряет часть выручки.
Почему такое происходит:
- Обращения пропускаются: например, если сотрудник был в моменте перегружен задачами и сначала не взял трубку, а потом не перезвонил.
- Менеджеры совершают ошибки в коммуникациях: диалог состоялся, но работник не уточнил детали, не снял возражения и не довёл клиента до следующего шага.
- Нет системы контроля: руководитель не обладает прозрачной картиной переговоров, поэтому не понимает причину отказов и не может оперативно исправить положение.
Последствия для бизнеса
Рекламный бюджет в подобной ситуации расходуется впустую: трафик идёт, звонки есть, но без их качественной обработки вся маркетинговая активность не конвертируется в ощутимый бизнес-результат. Вдобавок невозможно прогнозировать эффект от увеличения инвестиций.
К тому же возникает ещё одна проблема — внутренние конфликты. Маркетинг утверждает, что лиды есть, а продажи считают их «пустыми». То есть вместо фокуса на результате команды зацикливаются на спорах и выяснении отношений.
сквозную аналитику?
по аналитике от Roistat
Что позволяет оценить вклад звонков в прибыль
1. Коллтрекинг
Эта технология определяет, какая реклама привела клиента, оставившего заявку по телефону. Разберём пример: пользователь перешёл с рекламы в Google на сайт и позвонил по указанному там номеру. Без коллтрекинга система аналитики покажет пустой визит без заявки — для неё клиент просто ушёл с сайта. А сработала ли офлайн-реклама, останется только гадать.
С коллтрекингом всё иначе. Существует два его основных типа:
- Статический. За конкретным источником рекламы закрепляется постоянный номер. Подобный вариант подходит для офлайн-каналов — уличных баннеров, буклетов, радио и т.д. Или площадок, для которых не требуется детальная аналитика: в частности, контактов в описании страницы в Telegram. Пример: номер 79ХХХХХХХХ1 — на визитках, 79ХХХХХХХХ2 — на билбордах и 79ХХХХХХХХ3 — на листовках.
- Динамический. Каждому посетителю сайта автоматически показывается уникальный номер телефона: один клиент увидит 79ХХХХХХХХ1, другой — 79ХХХХХХХХ2. Благодаря этому можно точно определить канал или объявление, которое привело пользователя. Такой тип релевантен для онлайн-активностей с большим объёмом трафика: он даёт возможность глубоко анализировать рекламу и поведение клиентов, а также сегментировать аудиторию для повышения эффективности маркетинга.
Коллтрекинг фиксирует все параметры звонка: источник, время, длительность, статус (принят/пропущен) и другие данные. Но сам по себе набор этих цифр мало что говорит, если их не связать с конкретными кампаниями и фактическими продажами. Поэтому в Roistat коллтрекинг является одним из 23 инструментов: подключив его, можно передавать данные в единую систему сквозной аналитики.
Это значит, что звонки автоматически связываются с конкретными рекламными источниками и сразу становятся частью общей картины: видно не только количество обращений, но и их влияние на заявки, сделки и ROI. В результате можно оценить:
- сколько обращений приносит каждый канал;
- длительность разговоров и их стоимость;
- среднюю продолжительность общения с менеджером;
- распределение звонков по регионам и другим параметрам.
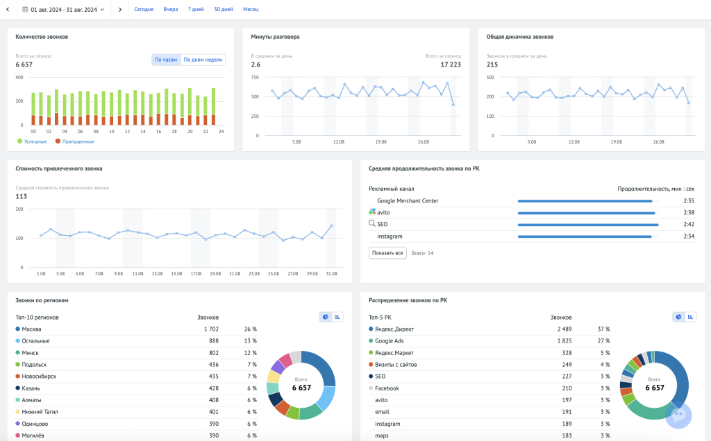
Пример отчёта в инструменте «Коллтрекинг»:
Благодаря связке звонков с конкретными источниками становится видно, какие каналы реально приводят телефонные обращения. А уже в сквозной аналитике эти данные объединяются с заявками и продажами, что позволяет проследить путь пользователя от первого касания до сделки.
Всё это позволяет видеть реальные каналы, которые приводят клиентов, и отделять их от источников, создающих лишь видимость результата. В результате компания может сокращать нецелевые расходы и распределять бюджеты на основе фактических данных, а не предположений. Такой подход помогает увеличить долю качественных лидов и выстраивать стратегию, которая реально влияет на ROI и выручку.
2. Речевая аналитика
Это технология, которая автоматически расшифровывает звонки и оценивает качество коммуникации между клиентом и менеджером. Система анализирует разговоры по заданным параметрам: соблюдению скриптов, ключевым словам, паузам, конфликтным ситуациям и др. А результаты сводятся в отчёты: сразу видны проблемные разговоры, жалобы, нарушения скрипта, незакрытые возражения.
Плюс в том, что если раньше подобные инструменты были по карману только крупным компаниям, то с появлением облачных сервисов речевая аналитика стала доступна и среднему бизнесу. В Roistat она позволяет:
- разделять дорожки клиента и менеджера для более точного анализа, а также использовать заранее настроенные словари, объединённые в 21 категорию: жалобы, извинения, негатив, упоминания конкурентов, вопросы о скидке и др. Это позволяет быстро находить нужные разговоры без ручного прослушивания;
- фильтровать звонки в отчётах по типам проблем: например, где клиент выразил недовольство или где менеджер не сделал предложение. Так сразу видны критические зоны, где которых компания теряет продажи;
- использовать искусственный интеллект для автоматического скрининга диалога. Так, ИИ оценивает не отдельные слова, а контекст разговора целиком и понимает, в какой ситуации они были сказаны. Ведь условная фраза «для меня дорого» в одном звонке может означать отказ, а в другом — запрос на скидку.
Пример интерфейса:
Благодаря речевой аналитике бизнес получает следующие возможности:
- Отказаться от ручного прослушивания сотен записей и сосредоточиться только на ключевых диалогах.
- Быстро выявлять риски: грубое общение, жалобы, сорванные сделки.
- Понять истинные причины отказов, которые не видно в CRM.
- Обучать сотрудников на реальных кейсах и оперативно корректировать скрипты, масштабируя успешные практики на всю команду.
- Снизить потерь на этапе продаж за счёт более эффективной обработки клиентских обращений.
Сколько можно сэкономить
Разберём небольшой пример. Он условный, однако наглядно показывает: даже небольшой процент необработанных обращений «съедает» значительный доход, а системный подход к устранению ошибок окупается многократно.
Допустим:
- Компания получает 10 000 звонков в месяц.
- Конверсия в оплату или заказ = 5 % (500 успешных сделок).
- Средний доход с одного клиента = 20 000₽.
- Потенциальная выручка: 500 × 20 000₽ = 10 000 000₽/мес.
Если хотя бы 10% звонков вообще не учитываются в аналитике или остаются необработанными (не ответили, не перезвонили, сбросили), то бизнес лишается около 5% потенциальных покупателей — это 50 сделок. Получается, ежемесячно компания недополучает 1 000 000₽, а каждый год — 12 000 000₽.
В то же время после внедрения коллтрекинга и речевой аналитики объём пропущенных звонков легко сократить до 2%. Разумеется, некоторые из них всё ещё могли бы привести к сделкам: предположим, к 10 продажам на общую сумму в 200 000₽. Однако за счёт всего лишь двух систем бизнес получает шанс уменьшить потери на 800 000₽!
Стоимость этих инструментов на примере Roistat
- Аренда одного номера: от 14,33₽ в день (Москва).
- Для 5 источников = около 2149₽ в месяц.
- Минуты переадресации: при 20 000 мин. разговоров и цене 1,4 ₽ = 28 000₽ в месяц (через SIP — бесплатно).
- Итого затраты на коллтрекинг ≈ 30 000 ₽ в месяц.
Даже с учётом расходов на сервис чистая выгода составляет: 800 000 — 30 000 = 770 000₽ ежемесячно или более 9 000 000₽ в год.
Что в итоге
Телефонные обращения — это не просто способ создания заявки, а прямой источник дохода, который легко потерять без прозрачной аналитики и контроля качества.
Современные инструменты позволяют превратить работу со звонками в понятный управляемый процесс, где виден вклад каждого рекламного канала и качество работы менеджеров. В итоге бизнес получает не только рост продаж, но и уверенность в том, что ни один клиент не останется незамеченным.