Содержание
Наверняка многим знаком сценарий, когда одна часть данных находится в CRM, другая — в рекламных кабинетах, а третья — в веб-аналитике и коллтрекинге. На сбор сводных отчётов в Excel уходят дни, а риск ошибок сохраняется на каждом этапе — от выгрузки до расчётов. В результате решения чаще всего принимаются на основе неполной информации, а на совещаниях приходится объяснять расхождения между конверсиями и реальными продажами. Если вам всё это порядком надоело — рассмотрим подход, который позволяет избежать перечисленных сложностей.
Подпишись на Telegram
Data-driven — это подход к работе, при котором каждое решение обосновано цифрами.
В маркетинге он строится на четырёх принципах:
- Единый источник данных. Вся ключевая информация из рекламных кабинетов, CRM, веб-аналитики и коллтрекинга и других источников агрегируется в одну систему, доступную и маркетологам, и отделу продаж.
- Ориентация на бизнес-метрики. Планирование и оценка эффективности маркетинга привязываются к конкретным бизнес-показателям: количеству заявок, целевых лидов, продаж, их стоимости, пожизненной ценности клиентов (LTV) и окупаемости инвестиций (ROI/ROMI).
- Стандартизация правил. Команда заранее фиксирует единые нормативы подсчёта: модель атрибуции, период расчёта, параметры фильтрации и другие важные нюансы.
- Регулярный мониторинг. Данные постоянно отслеживаются, что позволяет оперативно вносить коррективы — например, быстро перераспределять бюджет по каналам.
В результате становится видна единая картина: аналитики экономят время на рутине, а компания принимает решения по понятным и прозрачным договорённостям. Причём вклад каждого канала в выручку очевиден и воспроизводим.
BI-система — это хорошо, но не панацея
Часто для чёткой работы с данными компании выбирают BI-системы. Их главные преимущества — это автоматизация сбора данных и качественные инструменты для визуализации. В результате наглядные дашборды и отчёты помогают лучше понять процессы в бизнесе.
Но важно понимать, что такое решение влечёт за собой серьёзные вызовы:
- Длительная интеграция. Настройка процесса обработки данных может продолжаться более двух месяцев. То есть пока идёт внедрение, а затем ещё и сбор информации, маркетинговые решения всё равно будут приниматься «на глаз».
- Высокий порог входа. Для работы с программой потребуется знание Python и SQL.
- Дополнительные расходы. Нужно закладывать бюджет не только на внедрение, но и на поддержку системы, а также на доступы для сотрудников.
Добавим, что чаще всего BI используется не отделом маркетинга, а выделенной командой аналитиков, которые готовят отчёты под задачи разных подразделений. Документы обновляются вручную или по расписанию — то есть не в режиме реального времени. А с учётом «кусающегося» ценника и необходимости найма квалифицированных IT-специалистов совокупная стоимость такой платформы становится уж очень чувствительной. Поэтому всё чаще бизнес выбирает другой, более бюджетный вариант — о нём поговорим ниже.
Альтернативный способ анализа данных
Речь идёт об облачных решениях — подключении маркетинговой платформы со сквозной аналитикой. В отличие от BI-систем, такое они уже заточены под специфические задачи маркетинга: отслеживание цепочек взаимодействия клиента от первого клика по рекламе до конечной покупки. Это позволяет видеть, какой канал приносит продажи и выручку, а также экономит время и ресурсы команды.
Компании любого масштаба сразу после подключения каналов, сайта и CRM получают единый набор показателей и готовые отчёты — всё в одном окне, без очереди к разработчикам и без необходимости в срочном порядке освоить SQL. Культура работы с цифрами формируется быстрее за счёт интуитивно понятного интерфейса, гибкой настройки отчётов, ролевого доступа к проекту и отдельным дашбордам. При этом в крупных предприятиях BI-системы могут использоваться параллельно — для стратегической аналитики и глубоких отчётов по финансам, HR и логистике. В такой связке BI дополняет данные в data-driven маркетинге, а не заменяет операционный аналитический слой.
Примером маркетинговой платформы со сквозной аналитикой выступает Roistat. Она автоматически объединяет данные сайта, рекламных кабинетов, CRM, коллтрекинга и email-трекинга и рассчитывает ключевые бизнес-показатели на каждом этапе воронки — от первого клика до конечной оплаты. Все отчёты обновляются в реальном времени и доступны из браузера — то есть без развёртывания и сложных интеграций.
Roistat предлагает 23 готовых инструмента, которые помогают маркетологам, менеджерам по продажам и аналитикам эффективнее работать со своими процессами и улучшать показатели:
Агрегация данных и «единая база»
После подключения система собирает визиты, расходы, заявки и сделки из всех источников и связывает их между собой:
Данные обновляются автоматически — без ручных выгрузок. На их основе рассчитываются ключевые метрики: ROI/ROMI, стоимость лида и заявки (CPL/CPA), пожизненная ценность клиента (LTV) и конверсии.
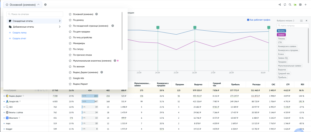
Конструктор отчётов: группировки, фильтры, периоды
В разделе «Аналитика» в блоке «Отчёты» вы можете накладывать фильтры, сравнивать периоды, изучать динамику и экспортировать результат в Excel.
Система уже включает более 10 готовых документов для решения основных задач маркетинга:
Новые отчёты сохраняются в папке «Добавленные» и всегда находятся под рукой:
Как корректно посчитать прибыль при длинном цикле продаж
По умолчанию отчёты в Roistat строятся по дате создания заявки — это удобно для контроля входящего потока лидов. Но если переключить в настройках группировку данных на «По дате продажи», будут показаны только оплаченные сделки за выбранный период:
При длинном цикле сделок (в B2B-сегменте, недвижимости и т. п.) расходы и выручка часто попадают в разные месяцы: например, траты на рекламу были произведены в январе, а деньги от клиента поступили в марте. И как раз группировка по дате продажи согласовывает выручку с месяцем оплаты и показывает окупаемость в выбранном периоде.
Мультиканальность и атрибуция: чтобы не отключить ассистентов
Когда клиент проходит долгий путь с множеством касаний, оценка эффективности только по последнему клику искажает картину. Такой подход не учитывает вклад «серединных» каналов, которые подогревали интерес и доводили человека до покупки.
В Roistat эту проблему решает инструмент Мультиканальная аналитика. Он позволяет оценить вклад каждого звена (канала / объявления / ключа) в цепочке взаимодействий через разные модели атрибуции: last click, first click, линейное распределение, U-shape и другие.
Например, в отчёте с атрибуцией по последнему клику каналы «Авито» и email выглядят убыточными:
Однако равномерная атрибуция (EQ) показывает настоящую ценность каналов — они участвуют в конверсиях и приносят выручку.
Поэтому вместо отключения таких источников стоит оптимизировать их роль: настроить удерживающие и триггерные рассылки, усилить связку с продающими кампаниями. Это увеличит количество «подогревающих» касаний и, как следствие, итоговую выручку.
сквозную аналитику?
по аналитике от Roistat
Пользовательские группировки, показатели (когда нужна «своя логика»)
Если нужна особенная структура отчётов, можно создать Пользовательские группировки. Это позволяет объединять под одной сущностью различные элементы: каналы, подрядчиков, регионы, портфели доменов.
В фильтр группировки можно включать конкретные кампании, домены, UTM-метки и даже поля из CRM — всего доступно 80 базовых метрик. А с помощью Пользовательских показателей можно расширить их список: например, рассчитать стоимость целевого лида (CPQL), добавить прогнозные показатели, конверсии и другие параметры под специфические бизнес-задачи.
Ниже — отчёт с дополнительными метриками первичной обработки. Например, показаны CR из заявки в квалификацию, целевые лиды и их стоимость:
Такой срез помогает быстро оценить качество обработки по каналам: определить, где есть потенциальные клиенты, выявить источники с большим количеством нецелевых заявок и понять реальную стоимость подтверждённого лида. На основе этой информации можно уже принять решения о перераспределении бюджета и оптимизации работы отдела продаж.
Кастомные дашборды — операционная отчётность на одном экране
Часто BI-витрины нужны, чтобы показать руководству ключевые графики и таблицы. В Roistat эту задачу решают Пользовательские дашборды — на одном экране можно разместить виджеты с важными метриками по каналам, страницам, регионам, менеджерам и другим параметрам, гибко настраивая фильтры и период анализа. И всё это — без SQL-запросов и привлечения технических специалистов.
Когорты — когда важны удержание и повторные покупки
Отчёты сквозной аналитики показывают, что произошло в выбранном периоде, но не учитывают «отложенную» выручку — когда клиент возвращается через неделю, месяц или даже квартал. Чтобы правильно оценивать источники трафика и не терять из виду такие доходы, необходим когортный подход.
В Roistat для этого используется Когортный анализ , который позволяет:
- формировать группы пользователей по общему первому событию: визиту, заказу, рекламному каналу, кампании или посадочной странице;
- отслеживать динамику ключевых метрик вроде продаж, выручки, LTV и конверсии для каждой когорты по дням, неделям или месяцам.
Такой инструмент показывает, как «дозревают» деньги в разных когортах, когда наступает реальная окупаемость и какие источники приносят лучших клиентов с повторными покупками.
На практике это позволяет оценить источники с учётом повторов. Так, канал, который в первый месяц выглядит убыточным, может оказаться прибыльным в долгосрочной перспективе за счёт повторных покупок и высокого LTV.
Основная масса продаж приходится на первую неделю, после формируется «хвост» повторных покупок, который продолжается до 26 недель. Можно зафиксировать окно окупаемости, оставить бюджеты на ассистентов (ретаргетинг/e-mail), поставить KPI на повторы, а в точках просадки запускать возвратные офферы. Это позволит сохранить выручку хвоста и точнее планировать бюджет.
Доступы и регулярные рассылки — «одна правда» для команды
Открытость и персонализация в data-driven маркетинге усиливается в Roistat за счёт того, что к платформе можно дать доступ неограниченному числу сотрудников — причём без каких-либо доплат.
В настройках проекта гибко настраиваются роли и права доступа для каждого пользователя: от базового просмотра до полных административных прав, включая возможность редактирования данных и настроек.
Владелец или редактор проекта могут разрешить доступ к любому отчёту другим пользователям, а затем отправить им ссылку:
В данном контексте персонализация в data-driven-маркетинге — это выдача каждому сотруднику ровно тех данных и отчётов, которые нужны в рамках его фронта работы.
Как в итоге принимать data-driven решения без BI
Data-driven подход в маркетинге — это в первую очередь о скорости и достоверности данных. Вместо сложных BI-решений достаточно собрать единый аналитический контур, объединив данные из рекламные кабинетов, форм с сайта и CRM-систем.
- Рассчитывайте доходность по фактической дате продажи, а не дате заявки.
- Учитывайте многоканальные пути клиента через различные модели атрибуции.
- Анализируйте долгосрочную ценность клиентов с помощью когортного анализа.
- Работайте с единой версией данных во всех отчётах.
Так решения принимаются на основе фактов, а бюджет перераспределяется вовремя.
FAQ
Часто задаваемые вопросы
Целью data-driven маркетинга является стабильное и масштабируемое принятие решений на общей базе показателей, где каждое действие можно воспроизвести и обосновать цифрами. Такой подход снижает риски «разовых» гипотез и выстраивает в компании общую культуру работы с данными.
Да, стоит, поскольку даже небольшой объём данных полезен при условии корректной разметки, единых правил подсчёта и агрегирования периодов для достаточного объёма наблюдений.
Чтобы мотивировать руководителя принимать решения на основе данных, необходимо демонстрировать выгоды такого подхода, используя наглядные данные для достижения конкретных бизнес-целей, а также обеспечить прозрачный и простой процесс внедрения. Важно показать, как Data-driven подход в маркетинге способствует повышению прибыли, улучшению процессов – например, используя визуализации и показывая связь данных с KPI.
Да, работа может стать сложнее, поскольку добавление детальной аналитики требует новых навыков, корректной интеграции данных и может вызвать сопротивление со стороны сотрудников. Однако в долгосрочной перспективе это поможет принимать более обоснованные решения, оптимизировать бизнес-процессы и снизить нагрузку на персонал за счёт автоматизации рутинных задач.
Срок зависит от инструмента и гибкости процессов: подключаемая платформа с готовыми интеграциями запускается быстро (от 10 рабочих дней), тогда как полноценная BI система требует значительно больше времени (от 2 месяцев) на внедрение и моделирование. Важно сразу назначить ответственных и утвердить ТЗ, иначе процесс существенно затянется.
Data-driven подход в маркетинге позволяет опираться на полные и согласованные данные – убирать неэффективные траты, учитывать мультиканальные касания и LTV, поэтому бюджет смещается в источники с реальной отдачей. В итоге снижается стоимость лида, растёт конверсия и доля повторных продаж, что напрямую повышает ROI.
Сбор данных без цели, проблемы с их качеством, недостаток аналитических навыков у сотрудников, неверное толкование результатов и отсутствие единой методологии расчётов. Также к ошибкам относятся игнорирование контекста при анализе, принятие решений на основе интуиции и излишний фокус на инструментах, а не на бизнес-задачах.